This project is maintained by gaynetdinov
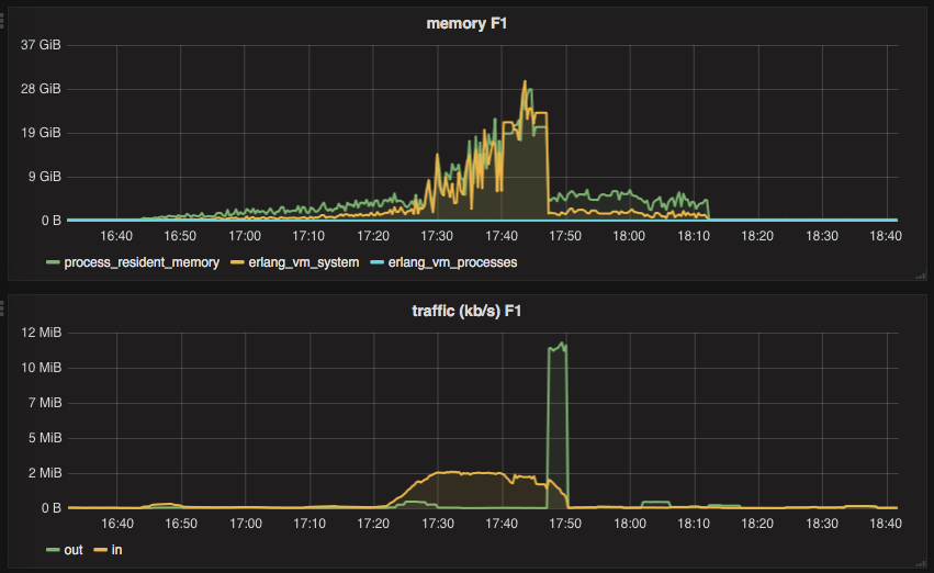
One of the Elixir web apps we have at Adjust acts as an API gateway — it receives a request, applies authorization and/or authentication and then passes the request along to an actual requested service. As you probably know, if you’re building microservices, this approach is quite common. In our case, the API gateway also stands before a service that is responsible for generating reports. These reports are usually big json or csv blobs and sometimes they are as big as a few hundred megabytes. Because of this, downloading such a report via API gateway just to send it to a client does not sound like a good idea. Below, you can see what happened to our naïve implementation when a number of clients were trying to download sizeable reports.

In this blogpost, I’d like to describe how we’ve implemented transparent streaming of HTTP requests directly to a client.
In the above screenshot, the “Traffic” graph perfectly illustrates what happens without streaming: an application receives data from a requested service for quite a while (yellow line, “in”), and once all the data is there, it sends it to a client (“out” line). With the streaming approach, there should be no significant gaps between the “in” and “out” lines on this graph, because the API gateway should send a chunk to the client as soon as that chunk is received from the requested service.
Due to past decisions at Adjust, our application already had HTTPoison in its dependencies list, which meant we already had hackney installed in our app, so we decided to try and implement HTTP streaming based on it. hackney provides an async option to receive a response asynchronously, but more importantly it allows us to pass {:async, :once} so we can process the next chunk of a response only when the previous chunk has been processed. HTTP streaming with hackney can be achieved using the following snippet:
defmodule MyApp.HttpAsyncResponse do
def run(conn) do
{:ok, ref} = :hackney.get(url, [], '', [{:async, :once}])
receive do
{:hackney_response, ref, {:status, 200, reason}} ->
async_loop(ref, conn)
{:hackney_response, ref, {:status, status, reason}} ->
send_error(reason, conn)
{:error, status}
{:hackney_response, ref, {:error, {:closed, :timeout}}} ->
send_error(:timeout, conn)
{:error, 408}
end
end
defp async_loop(ref, conn) do
:ok = :hackney.stream_next(ref)
receive do
{:hackney_response, ^ref, {:headers, headers}} ->
conn = Plug.Conn.send_chunked(conn, 200)
# Here you might want to set proper headers to `conn`
# based on `headers` from a response.
async_loop(ref, conn)
{:hackney_response, ^ref, :done} ->
conn
{:hackney_response, ^ref, data} ->
case Plug.Conn.chunk(conn, chunk) do
{:ok, conn} ->
async_response(conn, id)
{:error, :closed} ->
Logger.info "Client closed connection before receiving the next chunk"
conn
{:error, reason} ->
Logger.info "Unexpected error, reason: #{inspect(reason)}"
conn
end
end
end
end
Once a request to a service is sent, hackney starts to send messages to a calling process. After receiving an initial response from the service, the API gateway calls the Plug.Conn.send_chunked/2 function, which sets proper headers and the state to conn. Then, every time the calling process receives a new response chunk, it sends this chunk to a client using Plug.Conn.chunk/2. If the chunk/2 function returns {:error, :closed}, the client most probably just closed a browser tab. send_error/2 here is the custom function, which sends an error to error tracking service.
That code did what we’d hoped and worked well for us in most cases. But soon we noticed that sometimes this code behaved as though it wasn’t streaming data, but instead first accumulated the entire response and then sent it to a client. When this happened, hackney consumed a lot of RAM, making an Erlang node unresponsive.
We spent quite some time investigating the issue and figured out that this behaviour was somehow related to cached responses. The whole investigation and its results deserve a separate blog post. In fact, @sumerman is preparing one with all the details about nginx caching, hackney streaming implementation details and more. Stay tuned!
In the meantime, we decided to replace hackney with ibrowse to see if it made any difference. And it did.
For ibrowse there is HTTPotion — a simple Elixir wrapper. We switched all our simple requests without streaming to HTTPotion and implemented streaming with ibrowse for reports, as in the code snippet below.
defmodule MyApp.HttpAsyncResponse do
def run(conn, url) do
case HTTPotion.get(url, [ibrowse: [stream_to: {self(), :once}]]) do
%HTTPotion.AsyncResponse{id: id} ->
async_response(conn, id)
%HTTPotion.ErrorResponse{message: "retry_later"} ->
send_error(conn, "retry_later")
Plug.Conn.put_status(conn, 503)
%HTTPotion.ErrorResponse{message: msg} ->
send_error(conn, msg)
Plug.Conn.put_status(conn, 502)
end
end
defp async_response(conn, id) do
:ok = :ibrowse.stream_next(id)
receive do
{:ibrowse_async_headers, ^id, '200', _headers} ->
conn = Plug.Conn.send_chunked(conn, 200)
# Here you might want to set proper headers to `conn`
# based on `headers` from a response.
async_response(conn, id)
{:ibrowse_async_headers, ^id, status_code, _headers} ->
{status_code_int, _} = :string.to_integer(status_code)
# If a service responded with an error, we still need to send
# this error to a client. Again, you might want to set
# proper headers based on response.
conn = Plug.Conn.send_chunked(conn, status_code_int)
async_response(conn, id)
{:ibrowse_async_response_timeout, ^id} ->
Plug.Conn.put_status(conn, 408)
{:error, :connection_closed_no_retry} ->
Plug.Conn.put_status(conn, 502)
{:ibrowse_async_response, ^id, data} ->
case Plug.Conn.chunk(conn, chunk) do
{:ok, conn} ->
async_response(conn, id)
{:error, :closed} ->
Logger.info "Client closed connection before receiving the last chunk"
conn
{:error, reason} ->
Logger.info "Unexpected error, reason: #{inspect(reason)}"
conn
end
{:ibrowse_async_response_end, ^id} ->
conn
end
end
end
As you can see, the snippet for ibrowse looks very similar to the one for hackney. ibrowse gives you a stream_to option as well as the once parameter, which allows you to control when to get the next response chunk. Unfortunately, HTTPotion does not support the stream_to: [{pid, :once}] option directly. Instead, you have to pass it via the ibrowse option, but then all the messages coming from the ibrowse process are not converted to the corresponding HTTPotion structures. That’s why you have to pattern match against raw ibrowse messages.
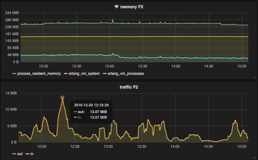
We found that streaming with ibrowse worked very well. In cases when hackney started to consume a lot of RAM, ibrowse managed to keep memory consumption under control. Even when the gateway streams ~26 megabytes per second, memory usage stays stable around ~250 MB.

Look at the “Traffic” graph: the “in” and “out” lines are so close you can’t even see the green “out” line. Perfect!
Moreover, ibrowse gives you more control on how you want to process and stream chunks. For example there is stream_chunk_size parameter that lets you set your desired chunk size. There is also a spawn_worker_process/1 function, so it’s possible to create a separate worker for streaming per domain. You can find all the possible options in the ibrowse wiki.
HTTP streaming using ibrowse worked so well for us, that we haven’t even had a chance to try gun. According to its documentation, gun has been designed with streaming in mind, so you might like to give it a try.
That’s it for today, folks. Happy streaming!